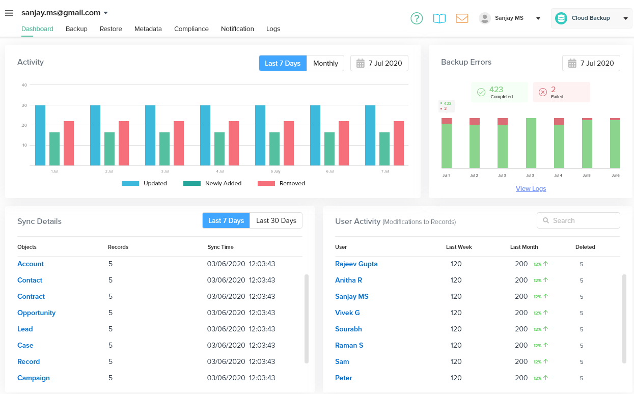
The dashboard has the following features -
- All the backup activity is recorded in a graphical format and listed by color coded bars representing updated, newly added and removed back data.
- The date on which the records are seen is recorded on the top right corner of the activity scream in dashboard.
- Click the calendar and choose a desired date in the pop-up to see the activity date wise
- Back up errors - You can see the list of errors recorded while taking the backup in this section. You can also click view logs to see the logs list
- Sync Details - The various details of the sync including, records, objects and time take can be viewed under Sync details.
- User Activity - The user activity or modification to the records can be viewed in this section



